Back
Vlad Cx

Vlad Cx

@vladcx

Building roic.ai and other cool stuff
73
Joined May 2024
Load previous page…
continue working with crawlee
learn a new crawling framework
today is the day when I move from Vercel completely
visited an Italian grocery
Realized I need to start a YouTube channel since X is ineffective for reach and SEO is at the mercy of Google's algorithms. YouTube appears to be the only platform showing substantial organic growth over time. The only task is to understand how to create content that isn't just a constant stream of deadlines.
Enjoying Paris and paying 4 euros for a metro ticket
Came to Paris for a weekend
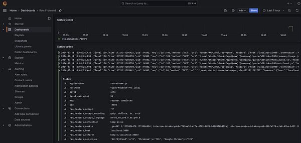
Patched Next.js server to show request logs for a self-hosted instance. The same as Vercel. Nothing stops me from providing 70% of Vercel functionality for 1/10 of the cost :D
setup n8n automation tasks. it's amazing
Connect GlitchTip to gather errors #roic
Coffee
Discovered commoncog blog, read all day
Learn parallel routing in Next.js
Started working on a new project. 1. Talked to potential customers
coffee
Talking to canceled customers
Sent subscription cancellation survey for all people canceled since June #roic
connected ms clarity to learn the most common user patterns #roic
optimized seo titles #roic
fixed a 100,000-page dynamic sitemap #roic
Home
Search
Messages
Notifications
More