Back
Todo
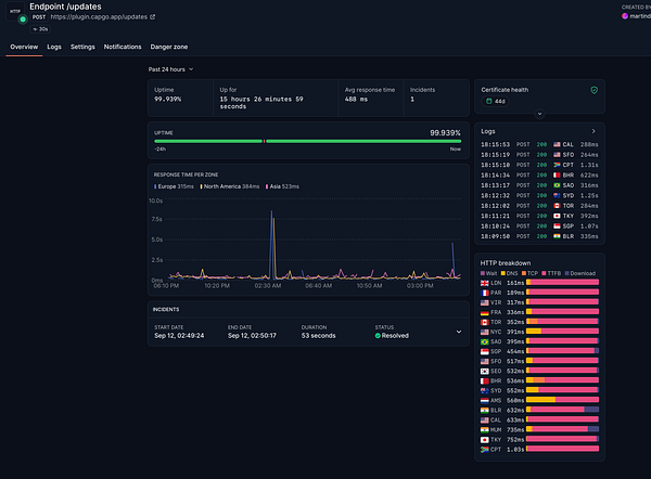
Managed to get super low latency in endpoint #capgo
Home
Search
Messages
Notifications
More