Back
mongolens

mongolens

#mongolens

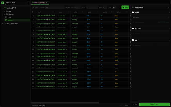
A personal macOS MongoDB GUI built to replace Studio 3T. Three-pane shell, visual query builder with drag-and-drop conditions, BSON-aware results table, aggregation pipeline mode.
Add a per-database search filter — a magnifier icon on the database row that toggles a search input above its collection list, with an "x" to clear. #mongolens
Query Builder: coerce true/false/null value inputs to their literals so boolean/null fields match correctly. #mongolens
Ship polish for #mongolens . Just built and installed the new build to /Applications with the button contrast pass, friendly error toasts, polished empty states, and a row-click document inspector
Studio 3T increased their pricing to $500/year for the starter plan so I built a personal replacement #mongolens
Home
Search
Messages
Notifications
More